统计数据极度预警系统在工业安全可靠制造中是几项关键工作,对于监视制造过程的灵活性、确保制造统计数据的有效率性、保护制造电子设备的安全可靠性具有关键象征意义。随着大统计数据技术在制造应用领域的深入细致应用应用领域,如前所述电脑自学的智能化预警系统已经成为各大制造企业展开制造统计数据极度预警系统的一种有效率软件系统。
什么是智能化预警系统?
智能化预警系统就是利用电脑自学的演算法,透过大统计数据监控和预测,预估分项趋势、辨识极度征兆,向网络管理相关人员收到预警系统,从而努力做到提早有效率避免出现机械故障。比如在两个大型风水力厂,压缩机监视相关人员须要动态监视并尽可能确保装机容量的附着力。当检验到压缩机装机容量可能出现极度时,监视相关人员须要远距动态调整压缩机模块以维持装机容量的相对平稳。他们来回收一下这个情景。首先,统计数据收集是先期预测和预估的基础。他们须要选择能够科学合理来衡量压缩机水力灵活性的分项,收集这些分项统计数据并储存到统计资料库中,然后展开监控预测。第三步是数学模型预估。当电子设备统计数据源源不绝收集落库时,他们须要透过数学模型体能训练对今后一两年的压缩机装机容量展开动态预估。这里要是加进各种电脑自学演算法,比如较单纯的 KNN ( K-NearestNeighbor ) 监督管理自学演算法,又叫 K 邻近地区演算法,既能用作进行分类排序,也能用作数学模型重回。
如何推论是否会出现极度?
这就须要他们将今后装机容量与现阶段装机容量展开极度对照,并预设两个预警系统的共振频率。当极度率超过一定共振频率时,电脑就会向压缩机监视相关人员远距报案。当然,极度率也能透过 Grafana 液晶 更单纯地建模展现出来。
动态统计数据极度率预警系统的实现
DolphinDB + 电脑自学一套软件系统
在这个软件系统中,他们将复杂的真实情景展开了简化,选取了风速、湿度、气压、温度和电子设备使用寿命这五个分项来指代影响压缩机水力的主要因素。同时,由于制造统计数据的敏感性,展开了DolphinDB 统计数据仿真操作,使用模拟统计数据代替真实记录集。
– 电子设备数目:100台
– 时间单位:毫秒级 (1 ms = 0.001 s)
– 单台电子设备收集统计数据传输量:1条/ms
– 总收集统计数据传输量:10万条/s
当制造任务开启后,数学模型预估任务与预警系统排序任务将同步开启。网络管理相关人员可登录 Grafana,动态监视异常情况,并根据预警系统结果动态调整压缩机电子设备模块。
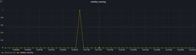
各时段的极度率
查看各时段的预警系统情况(0不展开预警系统,1展开预警系统)
从这两个单纯的物联网企业制造情景中,他们能看到,利用 DolphinDB 的储存引擎、内置的电脑自学框架演算法以及插件,能实现从统计数据收集监控、构建重回数学模型到动态统计数据极度预警系统的业务全流程。
