金融资产管理掌控系统网络平台,面向全国集团公司层次的睿智化市场监管与全面性的统计数据数据挖掘网络平台。同时实现从集团公司到工程项目的统计数据数据普遍化、管理概念化、掌控系统运转的睿智化,帮助民营企业各层次党委与职员更快的展开管理工作。
金融资产管理网络平台商品掌控技术构架
睿智金融资产管理网络平台使用者情景如是说
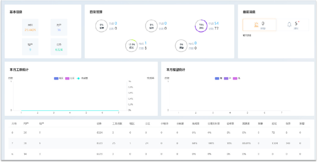
改革派:加速、全面性如是说各工程项目现况,动态汇整各工程项目营运管理有关统计数据数据
如前所述网络平台集方案、组织机构、掌控、意见反馈于华服,对客运站内相关人员、电子设备公共设施、智能化家居等各各方面展开统筹规划监视;
透过网络平台,可高效率如是说工程项目各新浪网现况,全面性故障预测和研判,支撑力管理决策;
明晰各工作岗位的职务与销售业务,努力做到工作岗位、销售业务流程、方式等有规章可依,有历史记录可查。
统率监视与统计数据数据挖掘层:
透过结合信息技术掌控技术、IOT掌控技术、移动互联网掌控技术等,构筑建筑大统计数据数据网络平台,呈现出集团公司的全省产业布局;
加速、全面性的如是说全省、各省及工程项目现阶段经营方式及网络管理情况;
动态汇整各层次营运管理有关统计数据数据,同时实现统计数据数据统计数据汇整与智能化预测。
管理层
管理层透过统率中心以及定时统计数据数据挖掘报告可以全面性的如是说整个建筑物的动态重要信息,包括建筑物的综合指数,动态能耗统计数据数据,动态相关人员信息,动态报警信息,动态监视画面, 以及历史的重要统计数据数据等内容;
为管理层透过统计数据数据画像提供较好的辅助性决策以及建议。
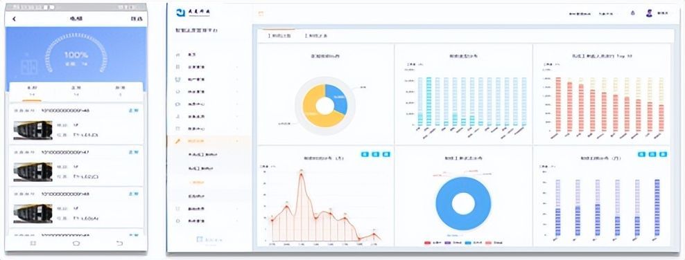
操作层
轻量化的移动端操作网络平台,明晰各工作岗位职责,规范工作程序及相应的工作表单;
透过智能化化手段减少繁琐机械化操作工作,提高工作效率;
手机APP动态接单,现场统计数据数据动态意见反馈,全程跟踪监视;
睿智建筑物,金融资产一体化管理,欢迎联系南京戎光软件科技。







